Power BI : Fini la page blanche avec Copilot
Pour la 18Ăšme annĂ©e consĂ©cutive, Microsoft est nommĂ© Leader du GartnerÂź Magic Quadrantâą for Analytics and BI Platforms (2025). đ
Pourquoi cette longĂ©vitĂ© est-elle importante pour vous aujourdâhui ? Parce que dans un monde oĂč la donnĂ©e est le nouveau pĂ©trole, avoir lâoutil le plus puissant ne suffit plus. Il faut savoir le faire parler.
Nous connaissons tous cette réalité quotidienne : les données sont là , cruciales et abondantes. Mais pour qu'elles aient de la valeur, elles doivent raconter une histoire et répondre à vos interrogations stratégiques :
âQuelles sont mes ventes rĂ©elles sur le dernier trimestre ?â
âQuel est le produit star de lâĂ©tĂ© ?â
âPourquoi ce nouveau lancement gĂ©nĂšre-t-il des retours ?â
Pourtant, au moment de transformer ces questions en rĂ©ponses visuelles dans Power BI, câest souvent la paralysie. Câest le fameux syndrome de la page blanche. Vous avez les fichiers Excel, vous avez la volontĂ©, mais vous bloquez sur la mise en forme ou la formule DAX complexe.
Et si la meilleure façon de construire un rapport... était simplement de le demander ?
Avec lâarrivĂ©e de Copilot intĂ©grĂ© au cĆur de lâĂ©cosystĂšme Microsoft Fabric, Power BI passe du statut dâoutil dâanalyse Ă celui de vĂ©ritable partenaire de conversation. Fini le temps oĂč lâon cliquait sur des dizaines de boutons pour espĂ©rer voir une tendance. DĂ©sormais, vous tapez simplement : âMontre-moi lâĂ©volution de nos ventes par rĂ©gionâ.
Aujourdâhui, je vous montre comment crĂ©er des rapports bluffants et impactants, sans presque toucher Ă la souris. PrĂȘt Ă faire parler vos donnĂ©es ? âš
đ€ Microsoft Fabric & Copilot
Si Power BI est la vitrine de vos donnĂ©es, Microsoft Fabric en est lâusine. Et la bonne nouvelle ? Copilot travaille dans toute lâusine.
LâIA sur toute la chaĂźne Copilot dans Fabric, ce nâest pas juste un chat Ă cĂŽtĂ© de vos donnĂ©es. Il est lĂ quand vous ingĂ©rez la donnĂ©e dans le Lakehouse, il est lĂ quand vous Ă©crivez vos scripts Python ou SQL pour la nettoyer, et il est encore lĂ pour la sĂ©curiser. Câest cette continuitĂ© qui fait sa force : il ne perd jamais le fil du contexte.
Résultat : Une cohérence parfaite entre le code technique et le visuel final.
Dans ce post, concentrons-nous sur la partie Ă©mergĂ©e de lâiceberg et dĂ©couvrons comment Copilot assiste concrĂštement les utilisateurs Power BI.
đ€ DĂ©veloppeurs & Analystes : Ă chacun son super-pouvoir
Microsoft a bien compris que nous nâavons pas tous les mĂȘmes besoins. Copilot ne remplace personne, il agit comme un multiplicateur de compĂ©tences selon votre profil :
đ ïž Pour les DĂ©veloppeurs (Le Back-end) : Fini la recherche de syntaxe sur Google. Copilot devient votre accĂ©lĂ©rateur de code. Il rĂ©dige vos mesures DAX complexes, gĂ©nĂšre des scripts SQL, et surtout, il peut auto-documenter vos modĂšles sĂ©mantiques.
Le gain : Vous passez moins de temps Ă taper du code, et plus de temps Ă concevoir lâarchitecture.
đ Pour les Analystes (Le Front-end) : Câest votre assistant Storytelling. Il peut gĂ©nĂ©rer une page de rapport complĂšte en quelques secondes pour rĂ©pondre Ă une question business, ou rĂ©diger des synthĂšses narratives pour vos managers pressĂ©s.
Le gain : Vous passez de la question Ă lâinsight visuel quasi instantanĂ©ment.
đš Le Workflow Ultime : De la page blanche au rapport complet (DĂ©monstration)
ConcrÚtement, que faut-il demander à Copilot ? Voici le workflow idéal pour bluffer vos collÚgues sans effort technique :
Ătape 1 : La CrĂ©ation (Le âDĂ©marrage Ăclairâ)
Vous partez d'une page blanche.
Le prompt : âCrĂ©er une nouvelle page pour analyser le tourisme par Ăźle ?â
Le résultat : Copilot génÚre instantanément une mise en page structurée avec cartes, segments et histogrammes pertinents.
âš Le dĂ©tail qui tue : Fini le look âpar dĂ©fautâ ! Si votre administrateur a activĂ© lâoption ThĂšme Organisationnel (voir encadrĂ© plus bas), le rapport sort directement avec votre logo, vos couleurs et vos polices dâentreprise. ZĂ©ro retouche design nĂ©cessaire.
đž OĂč activer lâoption ?
Câest une simple case Ă cocher, mais elle change tout ! Direction le Portail dâadministration > section Organizational theme.
Lors de lâimport de votre fichier de thĂšme (JSON), activez simplement le switch âCopilot Enabledâ.
Une fois cochĂ©, chaque rapport gĂ©nĂ©rĂ© par lâIA adoptera automatiquement vos couleurs et polices officielles. Fini les retouches manuelles !
Ătape 2 : La Logique (LâAssistant DAX)
Il vous manque une mĂ©trique complexe pour affiner lâanalyse ? Ne sortez pas du flux.
Le Prompt : âCrĂ©e une mesure qui calcule le profit par produit.â
Le RĂ©sultat : Copilot rĂ©dige la requĂȘte DAX pour vous, lâexplique ligne par ligne, et vous permet de lâexĂ©cuter immĂ©diatement (
Run) pour lâajouter Ă votre modĂšle sĂ©mantique.
Ătape 3 : La SynthĂšse (Le Narratif)
Votre rapport est beau, mais vos managers nâont pas le temps de dĂ©crypter les courbes.
LâAction : Demandez Ă Copilot dâajouter un Visuel Narratif.
Le RĂ©sultat : Un bloc de texte sâinsĂšre automatiquement. Il rĂ©dige un rĂ©sumĂ© factuel des tendances, explique les pics de frĂ©quentation et pointe les anomalies, le tout mis Ă jour dynamiquement avec les filtres.
Ătape 4 : L'Exploration
Le rapport est publiĂ©. Vos utilisateurs finaux ont des questions spĂ©cifiques que vous nâaviez pas prĂ©vues.
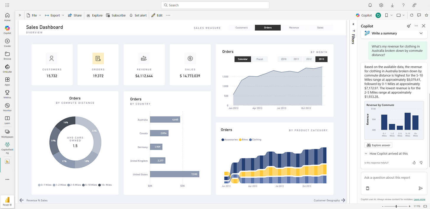
Leur Prompt : âMontre-moi comment les ventes ont changĂ© au fil du temps pour les vĂȘtements en Australie.â
Le Résultat :
Il scanne le rapport : Si la réponse existe déjà dans un graphique, il vous la donne en citant le visuel source.
Il interroge le modĂšle : Si lâinformation nâest pas affichĂ©e (ou si vous nâavez pas les droits dâĂ©dition pour personnaliser), il plonge dans le modĂšle sĂ©mantique (mesures et colonnes) pour gĂ©nĂ©rer un nouveau visuel temporaire rien que pour vous.
Ătape 5 : La Documentation
Câest souvent lâĂ©tape sacrifiĂ©e, pourtant cruciale pour le self-service.
Le ProblĂšme : Les utilisateurs ne savent pas ce que contient la mesure âKPI_Final_v3â.
LâAction : Dans la Vue ModĂšle, cliquez sur votre mesure puis sur le bouton âCrĂ©er avec Copilotâ dans le champ Description.
Le Résultat : Copilot analyse votre formule DAX et rédige automatiquement une description claire en langage naturel.
â ïž Point dâattention : Qui a accĂšs Ă quelles donnĂ©es ?
Câest une question lĂ©gitime : est-ce que Copilot peut tout voir ? La rĂ©ponse est rassurante : Copilot ne voit que ce que VOUS avez accĂšs.
Ses accÚs dépendent strictement de votre Sécurité au niveau des lignes (RLS) et de vos permissions Fabric.
Si vous nâavez pas lâautorisation dâaccĂ©der Ă des donnĂ©es spĂ©cifiques (ex: Salaires RH), Copilot ne pourra ni les rĂ©cupĂ©rer, ni les rĂ©sumer pour vous. Câest un garde-fou natif et non nĂ©gociable.
âïž Le âCheck-upâ avant de dĂ©marrer (PrĂ©requis)
Pour voir apparaßtre le bouton Copilot, vérifiez ces 3 conditions avec votre équipe IT :
Capacité Payante :
Il faut impérativement une capacité dédiée : soit une capacité Fabric F2 ou supérieure, soit une capacité Power BI Premium P1 ou supérieure.
â ïž Important : Les licences Power BI Pro ou Premium par utilisateur (PPU) seules ne suffisent pas. Les capacitĂ©s dâessai Fabric (Trial) ne sont pas prises en charge non plus.
Activation Administrateur :
Votre administrateur Fabric doit activer le paramĂštre âActiver Copilotâ dans le portail dâadministration.
Région et Traitement des Données :
Votre capacitĂ© doit se trouver dans une rĂ©gion oĂč Copilot est disponible.
Si vous ĂȘtes hors des Ătats-Unis ou de la France : Copilot est dĂ©sactivĂ© par dĂ©faut. Lâadministrateur doit activer spĂ©cifiquement le paramĂštre : âLes donnĂ©es envoyĂ©es Ă Azure OpenAI peuvent ĂȘtre traitĂ©es en dehors de la rĂ©gion gĂ©ographique... du locataireâ.
Environnement Cloud :
Copilot nâest pas pris en charge sur les clouds souverains (ex: gouvernementaux).
đŻ Conclusion
LâarrivĂ©e de Copilot dans lâĂ©cosystĂšme Fabric ne marque pas la fin du mĂ©tier dâanalyste, mais son Ă©volution vers un rĂŽle plus stratĂ©gique.
Un point de nuance important : Ne demandez pas Ă Copilot de tout faire les yeux fermĂ©s. Il est excellent pour briser le syndrome de la page blanche et jeter les bases dâun rapport, mais pour des tableaux de bord trĂšs complexes ou ultra-personnalisĂ©s, il atteindra ses limites. La bonne stratĂ©gie ? Utilisez-le pour âdĂ©grossirâ le travail et gĂ©nĂ©rer des idĂ©es. Ensuite, reprenez la main pour affiner, corriger et valider. Votre expertise reste indispensable pour transformer un âbon dĂ©butâ en un outil dâaide Ă la dĂ©cision fiable.
Câest dans cet Ă©quilibre Homme-Machine que la magie opĂšre. En supprimant les frictions techniques (la syntaxe DAX oubliĂ©e, la mise en forme laborieuse, la documentation manquante), lâIA nous rend la ressource la plus prĂ©cieuse : du temps.
Du temps pour comprendre le besoin métier, pour affiner la stratégie et pour interpréter les chiffres plutÎt que de lutter pour les afficher.
à vous de jouer maintenant : Quelle est la premiÚre fonctionnalité que vous allez tester ?
La gĂ©nĂ©ration de rapport Ă©clair pour gagner du temps ? âĄ
Ou lâassistant DAX pour cette mesure qui vous donne du fil Ă retordre ? đ§
RĂ©pondez simplement en commentaire (ou par email) pour me le dire, je lis toutes vos rĂ©ponses ! đ
Ă trĂšs vite pour explorer ensemble le futur de la Data.
đ Ressources pour aller plus loin
Pour approfondir le sujet et passer Ă la pratique, voici les documentations officielles indispensables :
đ Comprendre & Activer :
Comment fonctionne Copilot dans Fabric ? (Architecture & Sécurité)
đš CrĂ©ation & Storytelling :
đ ïž Technique & CoĂ»ts :










